Video tutorials for publishers
Domain approval and ad unit creation
Domain approval and ad unit creation
Each domain is independently reviewed and approved by the Novum team. We look for websites which offer meaningful content to users and which comply with the Novum Publisher Policies. In this video we will review how to submit a new domain for approval and create ad units.
Launch direct deals
Launch direct deals
Novum Direct combines the scale, automation, and efficiency of programmatic with the direct publisher-to-advertiser relationship of guaranteed deals.
This video will walk you through the process of creating a direct deal.
This video will walk you through the process of creating a direct deal.
Wallpaper tutorial
Wallpaper tutorial
See how advertisers use the Ad Builder to create high-impact wallpapers that render perfectly on every website. Advertisers can serve wallpapers programmatically, leveraging targeting and all other campaign customisation options. All you need to do is create a wallpaper ad unit and sit back and relax. The rest is automation.
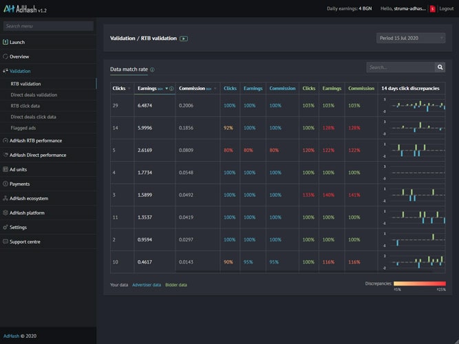
Validation
Validation
Tired of the end-of-month disputes nightmare? Novum Validation allows publishers, for the first time, to directly compare their records of clicks, earnings, and commission with those measured by their advertisers and the Novum Bidder.
Let's see how this works.
Join to watchLet's see how this works.
Quick performance recap
Quick performance recap
The Overview section in the Novum Platform is designed to provide a quick and easy performance recap. In this video, we'll focus on three subsections: Real-time data, offering insights from the last 60 minutes; 7-day Summary with weekly report; and the Calendar section which looks at historic data.
Join to watchIn-depth analysis
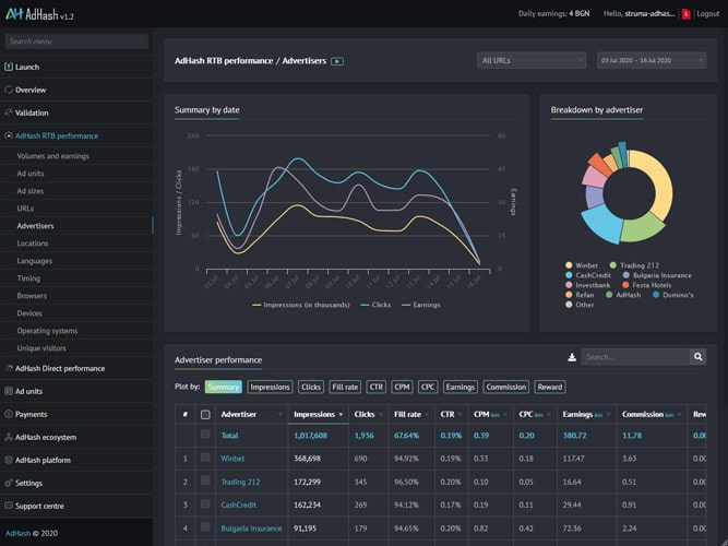
In-depth analysis
For those who like to dig deeper, Novum offers granular reports broken down by ad units, ad sizes, URLs, advertisers, locations, timing, devices, and other parameters. We'll look at how to interpret the signals and insights these data have to offer.
Join to watchAdvanced settings
Advanced settings
You can customise the Novum Platform to best fit your needs. We'll look at how to manage your data storage, select maps and GEO providers, define whitelists and auto-blocking rules, and select if and how to record IP information to ensure full compliance with privacy regulations.
Join to watchNovum Ecosystem
Novum Ecosystem
The Novum ecosystem consists of carefully selected publishers and advertisers. The platform offers a transparent record of all active advertisers, ads, and publishers, allowing you to fully control and curate the advertising experience on your websites.
Join to watchLogs
Logs
Logs may seem trivial but they can also unearth hidden insights. Track all changes made in your Novum Platform to see how past optimisations have impacted performance. Logs come in handy when troubleshooting system errors and monitoring the overall health of the platform.
Join to watchNovum Public marketplace
Novum Public marketplace
The Novum Public Marketplace for direct deals allows publishers and advertisers to quickly and easily discover opportunities, negotiate, and manage their direct deals from a single place.







